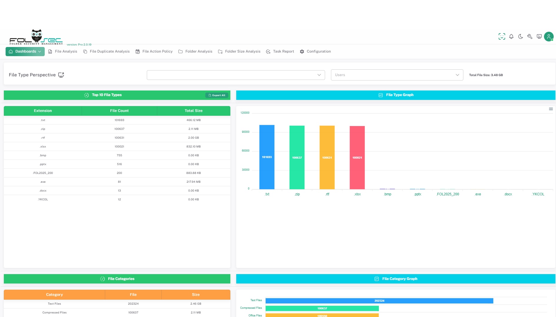
FOLSEC's File Type Perspective Dashboard display allows you to analyze the file types on the selected file server in detail after scanning. This screen graphically presents the numbers and sizes of file types, so you can quickly and visually examine the file structure on the system.

Featured Features:

Visualization of File Types: The data obtained after scanning are shown in graphs by numerical and dimensional analysis according to file types. This allows you to instantly see which file type takes up more space on the system and the most commonly used file formats.Category-Based Analysis: Files are analyzed by dividing them into categories. Categories such as office files, text files, system files, ransomware files are shown in separate graphs for each of them. In this way, you can easily understand which category of files are more common in the system.Number and Size Based Charts: It is possible to track both the numbers and sizes of file types with two different charts. This helps you to understand not only how many files there are, but also how much space these files take up on the system.User-Friendly Schema: Graphs and schemas are designed in a simple and understandable way so that the user can easily perform analysis. Visuals allow you to perform file analysis quickly and effectively, reducing data density.Optimization of System Resources: Visualizing the file types that take up space on the server helps you understand which files use up system resources and how much. In this way, you can detect and clean up unnecessary files, optimize system performance.FOLSEC's File Type Perspective Dashboard display is an effective tool that facilitates the analysis of file types on the server after scanning. While the numbers and sizes of file types are presented with visual graphics, it allows you to perform a more detailed analysis by categorizing the files. Thanks to this screen, you can manage the file structure on the server both efficiently and evaluate it in terms of security and performance.